Key takeaways
Pros
- Ātrs un uzticams tiešsaistes čats
- Ļoti vienkārša ieviešana
- Lieliskas un viegli konfigurējamas funkcijas
Cons
- Dārgs augstākajās paketēs
Darba uzsākšana ar LiveChat tiešsaistes čatu
LiveChat ir tiešsaistes čata programmatūra, kurā ir vairāk nekā tikai čata iespējas. Tā piedāvā plašu tiešsaistes čata funkciju komplektu, kas nodrošina koncentrētu un labi izstrādātu pieredzi katram aģentam un klientam. Tomēr tas piedāvā arī papildu saziņas kanālus, piemēram, sociālos medijus WhatsApp un pieteikumu apstrādi. Šajā pārskatā mēs sīkāk aplūkosim LiveChat tiešsaistes čata logrīka iespējas un vispārējo veiktspēju. Sāksim.
LiveChat reģistrācija norit ļoti ātri. Jums vienkārši ir jāreģistrē savs konts, un reģistrācijas process jūs noved tieši līdz tiešsaistes čata logrīka integrācijas daļai, kas nozīmē, ka jūs varat ieviest savu tiešsaistes čatu praktiski jau no paša sākuma. Tas notiek pārsteidzoši ātri, un LiveChat pat sniedz vairākas integrācijas iespējas. Varat izvēlēties starp WordPress spraudni, Google Tag pārvaldnieku vai manuālu tiešsaistes koda instalēšanu.

Es izvēlējos manuālās uzstādīšanas iespēju, kas arī bija diezgan viegli. Vienkārši nokopējiet un ielīmējiet kodu pirms mājaslapas noslēdzošā </body> taga un saglabājiet izmaiņas. Ja kods netiek parādīts, iespējams, vispirms ir jāiztīra pārlūkprogrammas kešatmiņa. Ja izmaiņas ir veiktas veiksmīgi un čats ir integrēts, LiveChat jums to darīs zināmu. Pēc tam jūs tieši aizvedīs uz LiveChat informācijas paneli un varēsit iepazīties ar visām iespējām.

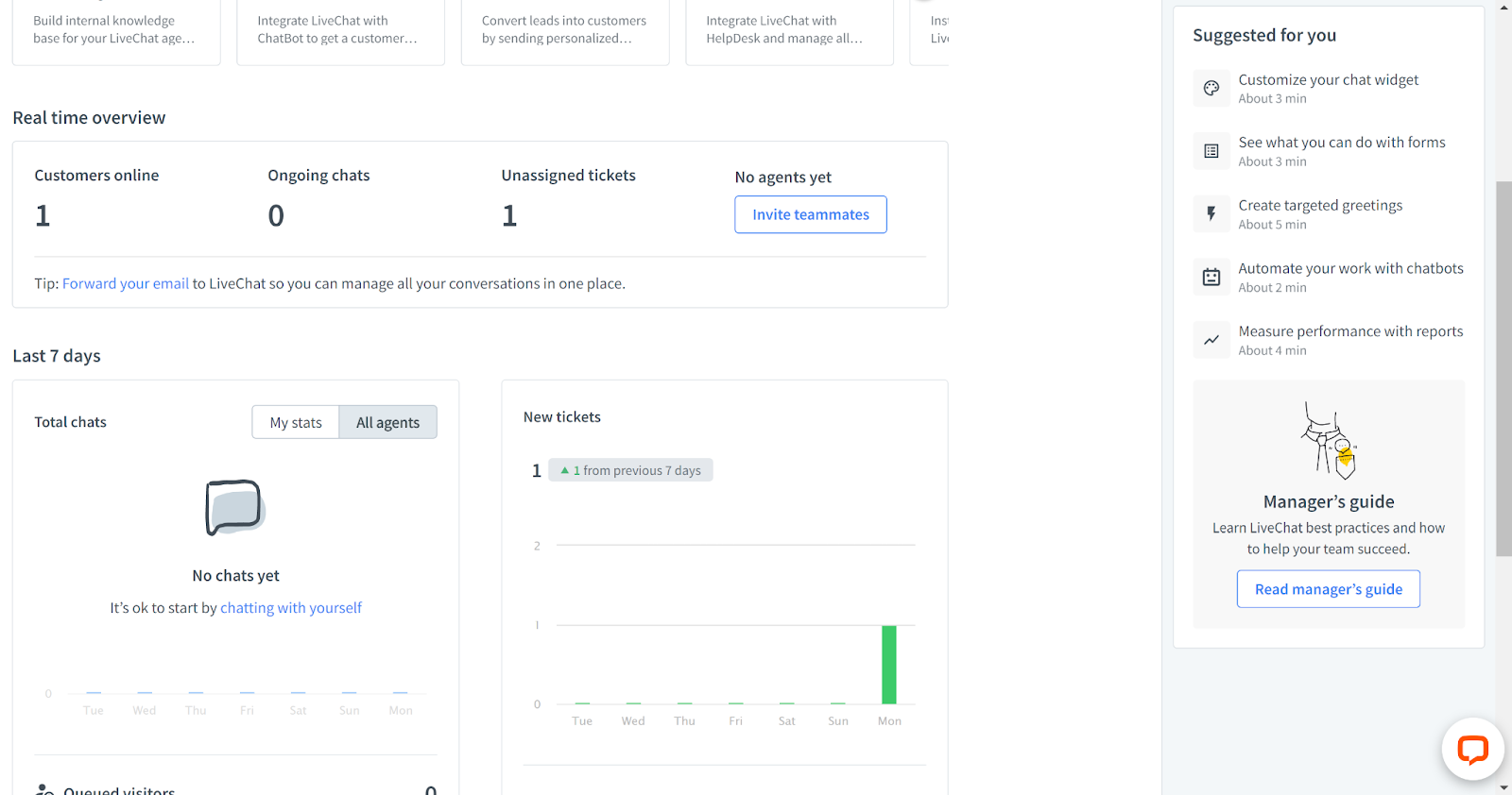
Livechat ir stabils profesionāls risinājums, un tāda ir arī saskarne. Ir viegli iepazīt lielāko daļu rīku, un jūs neapmaldīsieties, pateicoties vienkāršiem ieteikumiem labajā panelī. Kreisajā paneļa izvēlnē varat apskatīt čatus, datplūsmu, pieteikumus, arhīvus, kontaktus un daudz ko citu. Informācijas paneļa centrā ir norādītas dažas uzlabošanas iespējas un ātrs tiešsaistes čata statistikas reāllaika pārskats.

Funkcijas un lietotāja saskarne
LiveChat piedāvā koncentrētu funkciju kopumu, kas saistīts ar viņu tiešsaistes čata logrīku. Papildus iepriekšminētajam īsajam statistikas reāllaika skatam jūs varat piekļūt arī citām funkcijām, tostarp čatbotiem, atskaitēm un plašām sava tiešsaistes čata logrīka pielāgošanas iespējām. Turklāt tiešsaistes čatam ir pilnīgs atbalsts ar ziņu ieskatiem, iepriekšsagatavotajām ziņām, failu pielikumiem, čata vēstures līdzekļiem, čata vērtējumiem un daudz ko citu. LiveChat tiešsaistes čatā nekā netrūkst, tāpēc varat būt drošs, ka saņemsit pilnīgu čata aģenta pieredzi.

Analīzes līdzekļi piedāvā ātru pārskatu, kā arī padziļinātus pārskatus par visu, kas saistīts ar tiešsaistes čatu – čatiem, aģentiem, klientiem, pieteikumiem un e-komerciju. Katra sadaļa var sniegt jums papildus informāciju un konkrētus skaitļus par jūsu tiešsaistes čatu. Nekas nepietrūkst. Analīzes pārskats sniedz informāciju par visu, kas noticis jūsu lietošanas pēdējo septiņu dienu laikā.

Čata logrīku varat pielāgot LiveChat iestatījumos. Iespējas ir diezgan plašas, tāpēc, ja jums šķiet, ka esat gana radošs, varat pielāgot tiešsaistes logrīku savām vēlmēm vai klienta zīmolam. Jūsu izvēle attiecas uz to, kā logs izskatīsies maksimizētā un minimizētā skatā, gaišu vai tumšu dizainu, dizaina krāsu (pieejama pielāgota krāsa) un čata atrašanās vietu. Pastāv arī iespēja paslēpt logrīku, pielāgot čata logrīka mobilo versiju un papildu uzlabojumi, kur varat parādīt sava uzņēmuma logotipu, aģenta fotogrāfiju, iespējot vai atspējot skaņas, atļaut čata vērtējumus un vēl vairākas citas iespējas.

Lielākā daļa citu funkciju ir pasīvas, tas nozīmē, ka tās tiek aktivizētas automātiski un konfigurācijā nekas nav jādara. Tās ir gatavas jau nopaša sākuma. Tomēr vienmēr varat iedziļināties papildu iestatījumos, piemēram, pārvirzīšanā, čatu piešķiršanā, failu koplietošanu un daudz ko citu. Viss ir viegli pieejams. Lietojot saskarni, iestatot tiešsaistes čatu, un arī visa pārējā lietotāja pieredze ir gluži lieliska, man nebija absolūti nekādu problēmu ar nevienu no uzdevumiem. Tiklīdz viss iestatījums ir gatavs, ir pienācis laiks aplūkot veiktspēju un pieredzi darbā ar LiveChat tiešsaistes čatu.
Tiešsaistes čata veiktspēja un lietotāja pieredze
Es aplūkoju LiveChat tiešsaistes čata logrīku no abām pusēm – gan kā aģents, gan kā klients, lai gūtu pilnu pieredzi, un varu teikt, ka viss izdevās lieliski, kā cerēts. Tiklīdz es kā klients uzsāku čatu, mani nekavējoties sveicināja automātiska ziņa (šo ziņu varat pielāgot iestatījumos zem Mērķētas ziņas). Atverot LiveChat informācijas paneli, es nekavējoties saņēmu vizuālu un skaņas paziņojumu par jaunu ienākošu ziņu. Pārlūkprogrammas cilne arī turpina sniegt paziņojumu, līdz nolemjat uz tās noklikšķināt. Tik tālu viss ir labi.

Ieskats ziņas rakstīšanas laikā darbojās nevainojami, un tas parādīja to, ko es rakstu mazāk kā sekundes laikā. Ziņa paliek uz ekrāna, līdzkamēr lietotāji nenospiež nosūtīšanas pogu, lai jūs varētu tikmēr gatavot pārējās ziņas. Tai pat laikā klients redz trīs punktus kā informāciju, ka aģents raksta atbildi uz tiem. Kopumā tas darbojas ļoti labi. Atbildes ātrums ir gandrīz tūlītējs, bez ilgiem gaidīšanas laikiem.

Izmēģināju arī virkni failu kā pielikumu nosūtīšanu. Noklikšķinot uz faila pielikuma ikonas, varat nekavējoties izvēlēties failu un to nosūtīt. Pielikumu varat izdzēst jebkurā laikā pirms nosūtīšanas. Atšķirībā no tā, ka aģenti var gūt ieskatu ziņas rakstīšanas laikā, aģenti nevar redzēt pielikumu, kamēr tas vēl nav nosūtīts, tāpēc klienta konfidencialitāte tiek saglabāta gadījumā, ja tiek pievienots nepareizais fails. Pielikums pat dod iespēju iekļaut alternatīvu tekstu cilvēkiem ar invaliditāti. Ļoti pārdomāts un ārkārtīgi noderīgs papildinājums.

Kopumā LiveChat tiešsaistes čata logrīka sniegums ir lielisks, un man nav absolūti nekādu pretenziju. Man nebija nekādu problēmu ar ātrumu, nebija arī nekādu kļūdu vai problēmu. LiveChat logrīks ir spēcīgs konkurents, ja runa ir par veiktspēju.
Cenas
LiveChat piedāvā trīs cenu paketes ar dažādām funkcijām. Citi saziņas kanāli papildus tiešsaistes čatam ir katras paketes neatņemama sastāvdaļa, tāpēc ar katru nākošo paketi jūs iegūstat papildus vērtību. Tomēr paketes lielākoties ir vērstas uz papildu tiešsaistes čata funkcijām, tāpēc aplūkosim piedāvājumu.
Starter
Starter pakete maksā $20 mēnesī lietotājam, un tā piedāvā 60 dienu čata vēsturi, vienkāršāko logrīka pielāgošanu, pieteikumu apstrādes sistēmu, datu drošību un daudz ko citu.
Team
Pakete Team izmaksās $41 mēnesī lietotājam. Tai ir neierobežota čatu vēsture, pilnīga logrīka pielāgošana, pieteikumu apstrādes sistēma, datu drošība, vienkāršākās atskaites, aģentu grupas, vairāki zīmoli un daudz kas cits.
Business
Business pakete izmaksās $59 mēnesī lietotājam. Piedāvājums ietver visas iepriekš minētās funkcijas, bet ir pievienots vēl personāla prognozējums, darbu plānotājs un citas.
Enterprise
Enterprise paketei nav redzama cena, tāpēc, lai to noskaidrotu, ir jāvienojas par zvanu ar LiveChat. Papildus visām iepriekšējām funkcijām pakete piedāvā īpašu konta pārvaldnieku, produkta apmācību, programmatūras inženieru atbalstu, drošības palīdzību, HIPAA atbilstību un vienoto pierakstīšanos.
Slēdziens
LiveChat tiešsaistes čats ir lielisks līdzeklis un ļoti spēcīgs konkurents tiešsaistes čatu sacīkstē. Ieviešana notiek dažu sekunžu laikā, un, rīkojoties ar to, tas neliek jums izdarīt nevienu lieku darbību. Ikviena funkcija darbojas un darbojas ļoti labi bez raustīšanās, turklāt saskarne padara navigāciju vieglāku par vieglu. Arī cenu politika ir pieņemama – atkarībā no izvēlētās paketes. Jums ir tikai jāizlemj, cik daudz vēlaties tērēt visām LiveChat funkcijām, un jāapsver, vai jūsu darbam ir nepieciešami citi saziņas kanāli.
Frequently Asked Questions
Mana LiveChat tiešsaistes čata integrācija ar koda izmantošanu, nedarbojas.
Pārliecinieties, vai esat pareizi nokopējis un ielīmējis kodu savas mājaslapas kodā, un pārbaudiet, vai netrūkst kādas daļas. Turklāt pārliecinieties, vai esat ielīmējis kodu pareizajā vietā savas vietnes kodā – pirms noslēdzošā taga. Ja joprojām saskaraties ar problēmām, sazinieties ar LiveChat atbalsta dienestu, lai uzzinātu, kāpēc integrācija neizdevās.
Kā LiveChat izveidot iepriekšsagatavotas ziņas?
Atrodoties tiešsaistes čata sarunā ar klientu, varat ierakstīt # un izvēlēties iepriekšsagatavotu atbildi. Ja vēlaties pievienot jaunu, vienkārši noklikšķiniet uz Jauna. Šeit var pievienot iepriekšsagatavotas ziņas tekstu, pievienot to grupai un izveidot īsceļu, lai varētu vieglāk piekļūt šai ziņai.






















